Servers, uptime checks, and cron jobs in one simple platform.
Setup takes 2 minutes. No credit card required.
Response
12ms
Monitors
47 active
Uptime
99.99%
FiveNines is a complete monitoring platform for engineers who need infrastructure visibility without the setup tax. Server metrics with 5-second precision, website uptime checks from multiple regions, cron job monitoring, network device polling via SNMP, public status pages, and automated alert workflows - all from one dashboard. Our open-source agent installs in one command. Uptime monitors start checking in seconds. Alerts reach you via Email, Slack, Telegram, Discord, Pushover, or webhooks. Whether you're managing 5 homelab servers or 100 production nodes with uptime monitors and network devices, FiveNines replaces the patchwork of Prometheus, UptimeRobot, and healthchecks.io with a single platform that works out of the box.
Install the server agent, add uptime checks, or connect network devices. Each takes under 2 minutes.
Set alert thresholds, create automation workflows, and choose your notification channels.
Get notified instantly via Slack, Telegram, Discord, or any channel when something needs attention.
Server metrics, uptime checks, cron jobs, network devices, and automation workflows. All in one place.
Per-container CPU, memory, network & disk stats without Prometheus or cAdvisor.
Track VM resource usage, storage pools, and host health with 5-second metrics.
HTTPS, TCP, ICMP, and DNS checks from multiple regions with SSL certificate tracking.
Public status pages with real-time status, incident history, and embeddable badges.
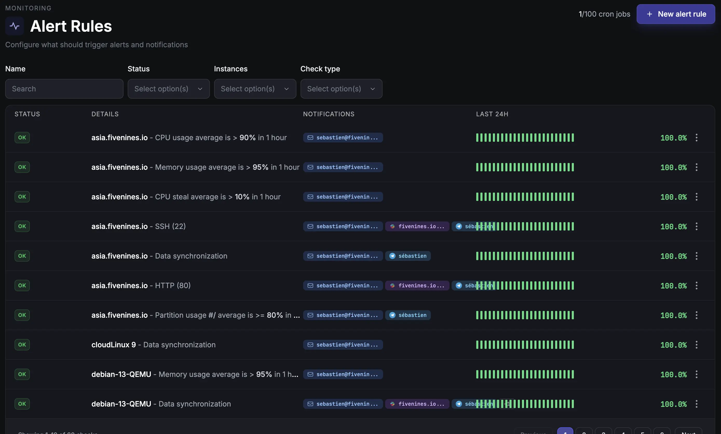
Get instant alerts when scheduled jobs fail, run late, or take too long.
Visual workflow builder for monitoring automation. Triggers, conditions, delays, and multi-channel notifications.
Our lightweight agent is fully open source. Audit the code, contribute improvements, or customize it for your needs.
View on GitHubHonest, detailed comparisons with Datadog, UptimeRobot, Uptime Kuma, BetterStack, and 6 more.
See all comparisonsDon't just take our word for it. Here's what our customers have to say about Fivenines.
The interface is clear and setup was straightforward. Support has been responsive, and alerts arrive promptly when issues arise, enabling quick incident response. Reliability at fair pricing.
Philipp
Germany
The platform has evolved rapidly with attractive pricing and responsive creator support. It's become a solid alternative to larger competitors for our infrastructure monitoring needs.
Lee
Poland
After several competitors closed or declined, Fivenines emerged as the perfect alternative. Easy installation, fast performance with historical charts. Exactly what I was looking for.
Adrien
France
The tool is continuously improving with dedicated developer support. They're responsive to user feedback and I've successfully deployed it as a replacement for our hosting provider's monitoring.
Ahmed
Egypt
Fivenines has become an essential part of our infrastructure monitoring. The clean interface and reliable alerts make it easy to stay on top of server health.
Dmitriy
Russia
After years searching for adequate monitoring tools, Fivenines stands out with its balanced feature set, clean design, reasonable pricing, and genuinely helpful customer support.
T George
Netherlands
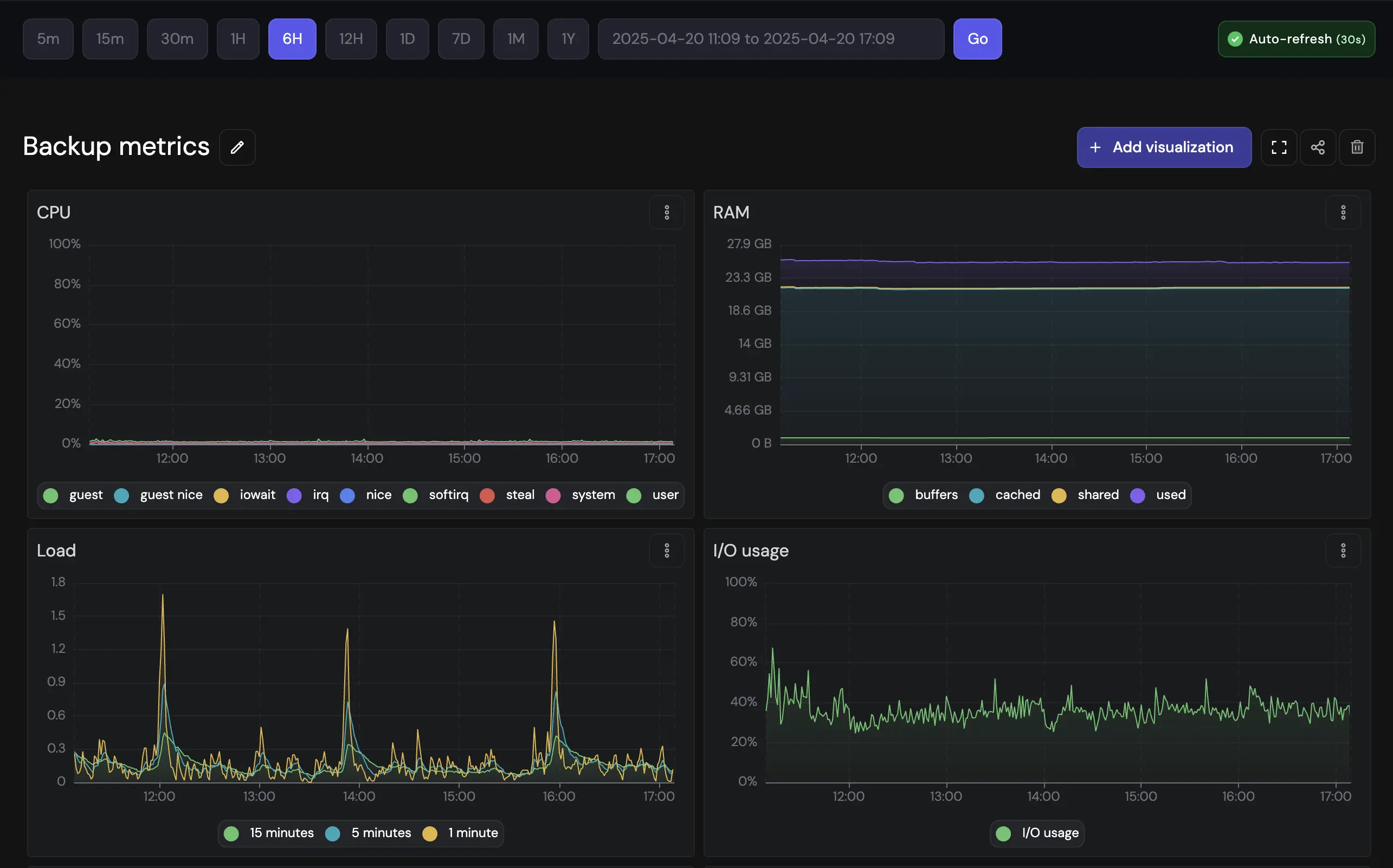
From CPU load to disk I/O, from uptime response times to SNMP counters - we track everything you need to keep your infrastructure healthy.
Start free, then choose the plan that scales with your infrastructure. No hidden fees, no surprises.
Prices exclude VAT where applicable
Perfect for getting started
Forever free
For small teams
Billed monthly
For growing teams
Billed monthly
For larger organizations
Billed monthly
All paid plans include a 14-day free trial. No credit card required to start.
Prices shown are for 60-second check intervals. Need faster monitoring? We support intervals down to 5 seconds.
Contact us for custom intervals or enterprise solutions.
Setup takes about 2 minutes. Install the lightweight agent on your Linux server with a single command, and metrics start appearing in your dashboard within 60 seconds. No configuration files to edit, no dependencies to install.
Fivenines supports Ubuntu, Debian, Rocky Linux, AlmaLinux, Arch Linux, CloudLinux, CentOS, and most other mainstream Linux distributions. The open-source agent is designed to work across the Linux ecosystem.
Yes. The public REST API lets you manage hosts, uptime monitors, network devices, workflows, incidents, and integrations programmatically. The Terraform provider (available on the Terraform Registry) lets you define your entire monitoring setup as code and version it alongside your infrastructure.
Yes. FiveNines checks your websites and APIs from multiple regions worldwide, measuring response time, SSL certificate status, and availability. When a check fails, quorum confirmation from other regions prevents false alerts. You can also create public status pages for your customers.
Prometheus and Grafana are powerful but require significant setup and maintenance - configuring scrape targets, writing PromQL queries, building dashboards, and managing storage. Fivenines is a fully managed service: install the agent and everything works out of the box. No infrastructure to maintain, no query language to learn.
Yes. The free plan includes 5 monitors (servers, tasks, uptime, or network devices), email alerts, and 1 month of data retention. No credit card required. All paid plans start with a 14-day free trial.
Fivenines sends alerts via email, Slack, Telegram, Discord, Pushover, and webhooks. You can route different alerts to different channels and set custom thresholds for every metric.
Yes. FiveNines workflows let you build visual automation graphs: triggers fire on metric thresholds, host status changes, or missed heartbeats. Add conditions, delays, recheck loops, and route notifications to any channel. Workflows replace static alert rules with flexible, multi-step automation.
Servers, websites, cron jobs, and network devices in one platform. Free to start, no credit card required.